Интеллектуальные средства локальной автоматики
В.Е. Пальгов, начальник отдела автоматизации и программного обеспечения
Все задачи автоматизации практически сводятся к тому, чтобы заставить систему различать отдельные события и реагировать на них, принимая соответствующие решения. В большинстве случаев не столь существенно, какими средствами система будет это обеспечивать. Как правило, выбор осуществляется с учетом стоимости системы и ее функциональности. При этом значительную долю в цене составляет стоимость ее разработки. Применительно к системам автоматизации, объем разработки, а соответственно и ее стоимость, зависит от количества обрабатываемых событий, и управляющих воздействий, реагирующих на события, а также от необходимого числа элементов, обеспечивающих алгоритм функционирования. Основным элементом систем автоматики долгое время оставалось электромеханическое реле. Именно с реле начинается эволюция систем автоматизации.

До недавнего времени многие задачи автоматизации решались с помощью электромеханических реле, таймеров, счетчиков, на основе которых строились электроконтактные схемы. Иногда они состояли из сотен элементов: реле, диодов, сигнальных ламп и исполнительных узлов, соединенных между собой километрами проводов. Все это было громоздко, ненадежно и требовало длительной точной настройки. Для монтажа и наладки таких схем требовались специалисты высокой квалификации, которые могли бы разбираться не только в электрике, но и в самом технологическом процессе.
За последние несколько лет в области промышленной автоматизации произошла настоящая революция, оставившая не у дел громоздкие релейные шкафы. Им на смену пришли надежные, недорогие, много- функциональные микропроцессорные контроллеры — интеллектуальные реле.
Основное отличие интеллектуального реле от промышленного контроллера — это его функциональная законченность, определяемая небольшим числом входов — выходов, малым объемом памяти программ и ограниченными коммуникационными возможностями. Но и этого оказывается достаточным, для того чтобы выполнять сложные задачи по автоматизации. «Изюминкой» интеллектуального реле является то, что все связи между его входами и выходами программируются с использованием технологических языков программирования LD (лестничной диаграммы) и/или FBD (диаграммы функциональных блоков). Программирование может быть выполнено как с персонального компьютера через последовательный интерфейс, так и с местной клавиатуры. Достоинством такого подхода к программированию является возможность, используя языки программирования стандарта IEC 61131-3, описывать логику работы технологического оборудования независимо от типа применяемого интеллектуального реле, а сам процесс разработки программы может выполнять инженер-технолог или инженер-конструктор, не имеющий специального образования. Технологические языки стандарта IEC 61131-3 с помощью понятных графических символов: катушка реле, контакт реле, таймер, счетчик, элемент памяти, обеспечивают прямое соответствие между графическим представлением решения задачи и программой, решающей эту задачу.
Язык LD использует стандартизированный набор символов для ступенчатого программирования. По существу, программа LD явля- ется представлением релейной схемы. Люди, понимающие релейную логику, могут без труда научиться программировать оборудование на языке лестничных диаграмм.
Пример программы на языке лестничных диаграмм
FBD — это графический язык, который повсеместно использует- ся в Европе. Элементы этого языка выглядят как блоки, соединенные проводами в электрическую цепь, делая язык удобным для множества прикладных программ, содержащих передачу информации или данных между различными компонентами. Функциональные блоки — это программные объекты, которые представляют специализированные функции управления, используемые в управляющих системах.
Пример программы на языке функциональных блоков
Многие зарубежные и отечественные производители за короткое время освоили выпуск интеллектуальных реле, идеологически похожих друг на друга и отличающихся лишь числом входов-выходов и набором встроенных протоколов связи с промышленной сетью. Ниже приведены сравнительные характеристики интеллектуальных реле некоторых производителей (таблица 1).
Инженеры завода «Газпроммаш» часто используют возможности интеллектуальных реле в своих разработках, когда необходимо простыми средствами решить локальную задачу автоматического управления оборудованием. Некоторые из этих разработок впоследствии становятся серийными изделиями.
Для реализации таких задач мы выбрали интеллектуальное реле ZelioLogic 2 фирмы Schneider Electric. Устройства этого типа имеют несколько существенных, на наш взгляд, преимуществ перед остальными:
- число входов-выходов базового блока (16 дискретных входов, из них 6 входов могут быть сконфигурированы как аналоговые 8-ми разрядные входа, 10 релейных выходов);
- большой набор дополнительных модулей;
- встроенные часы реального времени;
- встроенный ЖК дисплей;
- возможность установки Modbus модуля или GSM модема;
- бесплатное программное обеспечение ZelioSoft, позволяющее программировать ZelioLogic на языках LD или FBD.
Внешний вид серии интеллектуальных реле ZelioLogic 2
За короткое время на основе интеллектуального реле ZelioLogic нами выполнено несколько разработок: блокконтроля отопительного отделения, система управления и резервирования циркуляционных насосов системы отопления, удаленный пульт дома оператора, блок

управления подогревателем газа. Большинство разработанных программ написано на языке функциональных блоков, возможности которого в пакете ZelioSoft реализованы наиболее полно.
Блок контроля отопительного отделения предназначен для обеспечения безопасной работы котельной, в составе ГРС. Блок управляет работой двух нагревательных котлов, контролирует загазованность в помещении, давление, температуру и другие технологические параметры, обеспечивая безопасный режим работы отопительного отделения.
Он обеспечивает:
сбор информации от датчиков с токовым выходом 4–20 мА;
сбор информации от дискретных датчиков типа «сухой кон- такт»;
формирование управляющих сигналов для исполнительных устройств;
задание уставок аналоговых датчиков, по которым будет происходить управление котлами и выдача предупредительной сигнализации;
передачу информации на уровень САУ ГРС по интерфейсу RS- 485 и протоколу MODBUS RTU.
В качестве основного элемента блока контроля выбрано ZelioLogic SR3 B261BD с дополнительным модулем расширения ввода-вывода SR3 XT101BD и модулем связи Modbus RTU SR3MBU01.
Блок контроля принимает информацию от датчиков с унифицированным токовым выходом 4–20 mA:
- температура «Операторной»;
- температура «Продукта», загазованность CH;
- загазованность CO, от дискретных датчиков типа «сухой контакт»: давление запального газа;
- давление теплоносителя 1 контура;
- давление теплоносителя 2 контура;
- температура теплоносителя 1 контура;
- температура теплоносителя 2 контура;
- прорыв газа 1 контура;
прорыв газа 2 контура, и, в соответствии с алгоритмом, управляет:
- табло «ГАЗ»;
- аварийной сиреной;
- отсечным клапаном запального газа;
- аварийной остановкой 1 котла;
- аварийной остановкой 2 котла;
- циркуляционным насосом 1;
- циркуляционным насосом 2.
Программное обеспечение предусматривает два режима работы. В первом режиме один котел отапливает помещение операторной, а второй служит для подогрева газа. Второй режим предназначен для резервного переключения отопительного котла на подогрев газа. При этом работа второго котла блокируется, а управление первым осуществляется по датчику температуры нагреваемого продукта. При превышении установленного значения, котел отключается. Обратное включение котла происходит при достижении температуры минимального значения.
Блок сигнализирует на верхний уровень автоматизации о выходе уставок за предельные значения. При снижении давления в контуре отопления ниже установленного значения, происходит отключение циркуляционных насосов и останов отопительных котлов. При восстановлении давления происходит их автоматическое включение. Повышение или понижение давления запального газа приводит к аварийному отключению котла. Формируются аварийные и предупредительные сигналы:
- отсутствие 220В;
- прорыв газа;
- пожар;
- загазованность II порог;
- давление запального газа вне нормы.
Удаленный пульт дома оператора (ПДО) предназначен для использования в составе САУ ГРС, в качестве устройства дистанционной сигнализации о нарушениях технологического процесса подготовки газа или об аварийных ситуациях на газораспределительной станции, а также для передачи команды аварийного закрытия охранного крана. Пульт устанавливается в служебном помещении дома оператора на расстоянии не более 1200 м от площадки ГРС — в случае подключения по интерфейсу RS-485, или на расстоянии уверенного приема — в случае использования радиоудлиннителя.
В качестве основного элемента блока контроля выбрано ZelioLogic SR3 B261BD с модулем связи Modbus RTU SR3MBU01.
Внешний вид передней панели ПДО
На лицевой панели пульта дома оператора с помощью светодиодных индикаторов отображаются основные аварийные сигналы ГРС:
- обобщенный сигнал аварийного состояния;
- пожар на ГРС;
- входное давление ниже допустимого;
- выходное давление выше допустимого;
- загазованность;
- обобщенный сигнал нарушения технологического процесса;
- нарушение охраны ГРС.
Появление любого из этих сигналов сопровождается включением звуковой сигнализации. Звуковой сигнал сбрасывается кнопкой «Сброс» и проверяется кнопкой «Тест».
При необходимости, кнопкой управления можно подать команду на закрытие охранного крана.

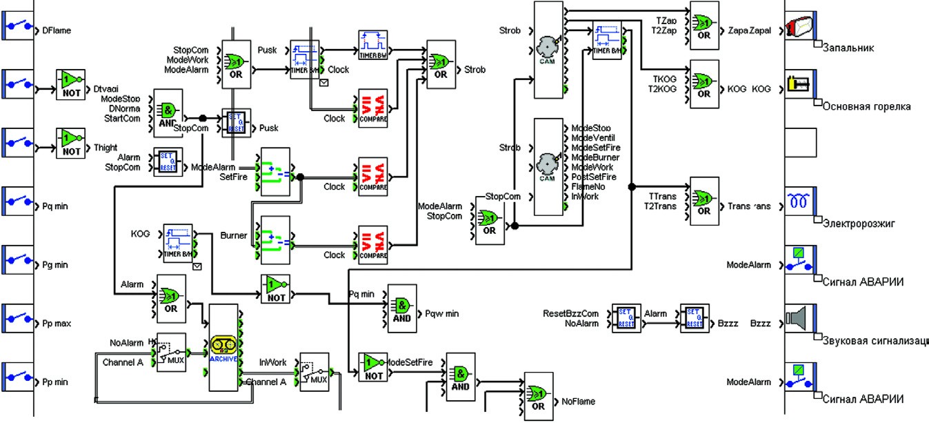
Программа контролирует наличие связи с САУ ГРС, передает состояние всех аварийно-предупредительных индикаторов, отображает положение охранного крана.
Как видно из рисунка, программа на языке функциональных диаграмм полностью отображает логику работы устройства простыми и наглядными средствами.
Блок управления подогревателем газа наиболее полно показал возможности интеллектуальных реле ZelioLogic. Для реализации всего объема задач управления подогревателем газа, программисты задействовали почти все ресурсы контроллера, начиная с приема сигналов от дискретных и аналоговых датчиков, до отображения на встроенном жидкокристаллическом дисплее зафиксированного аварийного сигнала. В результате на свет появилась новая модификация блока управления подогревателем БУПГ-24-4.
Блок обеспечивает выполнение следующих функций:
- автоматический пуск подогревателя по заданной программе;
- защитное отключение подогревателя при недопустимых отклонениях от заданных параметров;
- трехпозиционное автоматическое регулирование температуры нагреваемого продукта;
- измерение температуры нагреваемого продукта;
- связь с верхним уровнем автоматизации по интерфейсу RS-485 и протоколу Modbus RTU;
- оперативная настройка температуры регулирования;
- отображение текущей и аварийной информации на одиночных индикаторах и на жидкокристаллическом дисплее.
Автоматический пуск подогревателя может осуществляться как с кнопок на лицевой панели блока, так и с САУ ГРС по интерфейсу связи. Программный автомат выдерживает все временные интервалы запуска: вентиляции, розжига, стабилизации запальной горелки, прогрева, с последующим переходом в рабочий режим горения. При этом временные уставки можно задать прямо с клавиатуры блока.
При получении сигнала по одному из каналов аварийной сигнализации программа снимает напряжение со всех исполнительных устройств, включает звуковой сигнал об аварийной остановке и выводит на дисплей информацию о причине аварии.
Для определения температуры нагреваемого продукта используется канал аналогового ввода, к которому подключен датчик ТСМУ с унифицированным токовым выходом. Разрядности встроенного в ZelioLogic аналого-цифрового преобразователя вполне достаточно для указанных технологических задач.
Связь с верхним уровнем автоматизации осуществляется с помощью модуля расширения SR3MBU01. По интерфейсу доступно полное управление подогревателем газа:
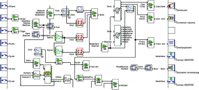
Фрагмент программы управления подогревателем газа
- запуск автоматического розжига;
- ручная остановка;
- проверка текущего состояния датчиков, включая температуру продукта;
- запрос причины аварийной остановки;
- тестовая проверка включения исполнительных устройств.
Программа использует 11 дискретных входов, 1 аналоговый вход, 6 релейных выходов, 10 таймеров, 33 логических функции, 26 сообщений на дисплее, 4 триггера и 3 переключающих автомата.
Внешний вид БУПГ-24-4
Блок БУПГ244 размещен в стандартном пластиковом корпусе фирмы Bopla. Корпус имеет прозрачную крышку, под которой расположена лицевая панель с органами управления, индикаторами и отверстием для доступа к кнопкам и к табло интеллектуального реле.
Небольшие размеры ZelioLogiс и полная функциональная законченность позволяют интегрировать модуль в технологическое оборудование САУ ГРС. Наличие открытой промышленной шины позволяет устанавливать такие модули вблизи оборудования, создавая распределенную сеть контроля и управления. Хорошо продуманная оболочка для программирования с множеством функциональных блоков и возможностью полной симуляции программы без самого модуля позволяет создавать необходимые устройства в короткое время. Это делает интеллектуальные реле ZelioLogic чрезвычайно удобным инструментом для проектирования систем локальной автоматики.
Отдельные программы, разработанные на основе оптимизированных алгоритмов могут представлять интеллектуальную ценность. Так например, программа автоматического управления работой подогревателя газа и программа ПДО, разработанные нашими специалистами, внесены в Реестр программ для ЭВМ и имеют охранные свидетельства.

Представленный в рамках статьи материал не отражает в полной мере всех достоинств интеллектуальных реле по сравнению с устройствами на основе их электромеханических предков, однако наглядно показывает неоспоримые преимущества использования программируемых устройств в разработке приборов и блоков локальной автоматики.





